

校区改造效果图
花川小学秉承“每一个都珍贵”的办学价值观,致力于“培养好奇又勇敢的未来创造家”,怀着“链接无限可能,创造无界教育”的办学使命,陪伴和鼓励每一个儿童怀着好奇心大胆探索,创造无限未来。
学校引入希沃AI课堂智能反馈系统,打造了AI教研中心,成为当地“AI+教学教研”探索实践的第一所学校。并构建了“证据收集-数据分析-问题诊断-教学改进-迭代优化”教研全流程闭环,大大提高教研的针对性和实效性,形成了“数据驱动-问题导向—分层进阶”的教师发展新样态。这一创新实践,正在重新定义未来学校的智慧教学新形态。

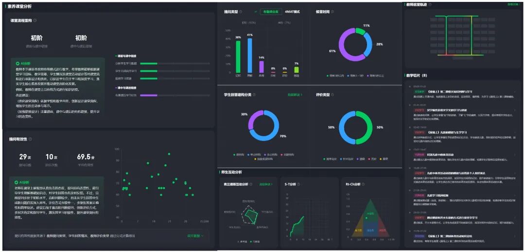
过去,传统教研模式依赖主观经验和片段式观察,难以实现常态化指导。而AI智能反馈系统突破了这些局限,它能记录教师的每一次提问、走动轨迹和互动瞬间,生成实时反馈报告,并提出教学改进建议。这种精准、多维的课堂数据分析,使教研活动更具靶向性。为老师们提供了前所未有的反思视角和改进方向,帮助他们优化教学表现,提升课堂效果。


陈老师表示:“AI教研员不受时间限制,课后随时分析课堂表现,连‘是不是啊’这样的口头禅都能精准记录,让我意识到需要优化提问方式。”AI教研员捕捉到陈老师平均每3分钟一次的提问,其中62%为封闭式问题。系统自动生成优化建议:增加开放性提问比例,设计物产价值辩论环节。改进后,学生课堂主动发言率从35%跃升至68%,课堂质效显著提高。
截至目前,已有40余位老师进入AI教研中心上课。系统捕捉的师生行为数据,让老师们从关注“教”转向关注“学”,赋能深度教研,支持青年教师快速成长。

在希沃AI教学助手的加持下,花川小学实现教学从“粗放式”向“精细化”的转变。从备课、上课、研讨到优化的全流程中,教师充分运用AI技术,突破自身在知识储备、教育经验、思考深度等方面的局限,提升工作效率和质量。
课前,教师利用希沃AI备课功能,输入课题目标后,AI能够将其延展为思维导图,帮助教师完善教学思路,带来更多灵感,快速生成教案和思维导图课件。通过AI集备,教师上传分享资源,其他教师可对课件进行优化使用,促进了高质量校本资源的迭代建设。
课中,教师应用希沃白板多样化互动工具,如学科工具、课堂活动、仿真实验等,让教学内容更加生动有趣,帮助学生看得见、听得懂、学得进,极大地提升了课堂教学效果。
课后,课堂智能反馈系统化身“AI教研员”,识别师生互动等关键片段,生成实时的反馈报告,并提出AI教学建议。精准、丰富、多维的课堂数据分析,帮助教师及时反思教学表现,不断优化改进。

学校以希沃AI为引擎,同时通过希沃魔方·数字基座搭建四大平台,全面整合教研管理、学生成长、教师发展、设备管理等多维度数据,打破数据孤岛,实现数据互通与闭环管理。全链条智慧生态治理模型的建构,为管理者提供精准、高效的数据支持,使花川小学实现了教师专业发展的全流程管理。
数字基座平台无感采集教师在AI集备、听评课以及课堂教学中的数据,并从师德修养、专业成长、教学常规和学生管理五个维度构建教师发展画像。教师可以借助雷达图对标成长模型,获取个性化建议,从而为专业发展提供科学指引。教学管理者则通过电子档案袋和多维数据分析,实现精准管理,同时为评优评职和管理策略调整提供客观依据。
在花川小学,教师们积极拥抱新技术,将AI融入教学实践,使其成为教师的“第二大脑”。助力教师突破自身在知识储备、教育经验、思考深度等方面的局限,实现人机协同共生。正如施子嫣校长所言,在AI的助力下,教育正从“经验”迈向“循证”,从“模糊”走向“精准”。如今,“让每一节课都有进步”的美好愿景,正在逐步成为触手可及的现实。

